What is Kubiks?
Kubiks is an AI-Native observability platform that provides complete visibility into your application’s performance, insights, errors, and user experience through OpenTelemetry-native instrumentation.Distributed Tracing
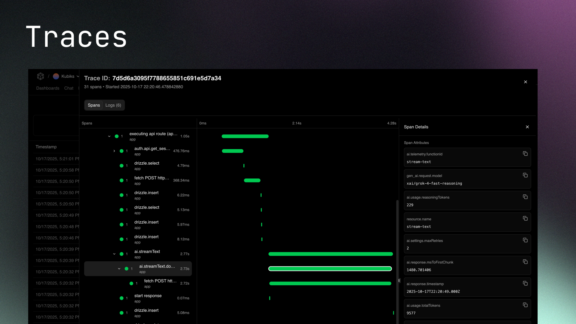
See every request flow through your entire system with OpenTelemetry-native distributed tracing. Track requests across microservices, databases, and external APIs with detailed span-level insights including LLM token usage, latency, and custom attributes.
Real-time Dashboards
Monitor your application’s health with comprehensive dashboards tracking key metrics. View request volumes, latency percentiles, active users, database query performance, AI token consumption, and costs—all in real-time.
OpenTelemetry Integrations
Drop-in instrumentation for popular Node.js SDKs and frameworks. Add tracing to Better Auth, Drizzle ORM, Resend, Stripe, Redis, Vercel AI SDK, and more with a single line of code.
AI-Powered On-Call Agent
Let AI identify and resolve issues automatically. When errors spike or latency increases, Kubiks analyzes traces, identifies root causes, and can even create pull requests with fixes—reducing time to resolution from hours to minutes.
Get Started Now
Install Kubiks on Vercel
Add observability to your Vercel projects with zero configuration